Tenable Attack
Surface Management
Gain visibility into your external attack surface
Get comprehensive visibility into your internet-connected assets, services and applications to better assess and manage risk.
Your external attack surface poses one of the highest risks and is now the easiest to understand with Tenable Attack Surface Management
62%
of an organization’s attack surface is estimated to be known to cybersecurity today
73%
of organizations are worried about their growing attack surface
62%
of organizations have blind spots that hamper security efforts
Source: Sapio Research & Trend Micro, April 2022
"In an era of constant cyber threats, Tenable Attack Surface Management is an extra set of eyes, proactively shining a light on unknown assets and helping organizations stay ahead of potential attacks."
JERRY HOFFCEO of SightGain
Transform vulnerability data into meaningful insights
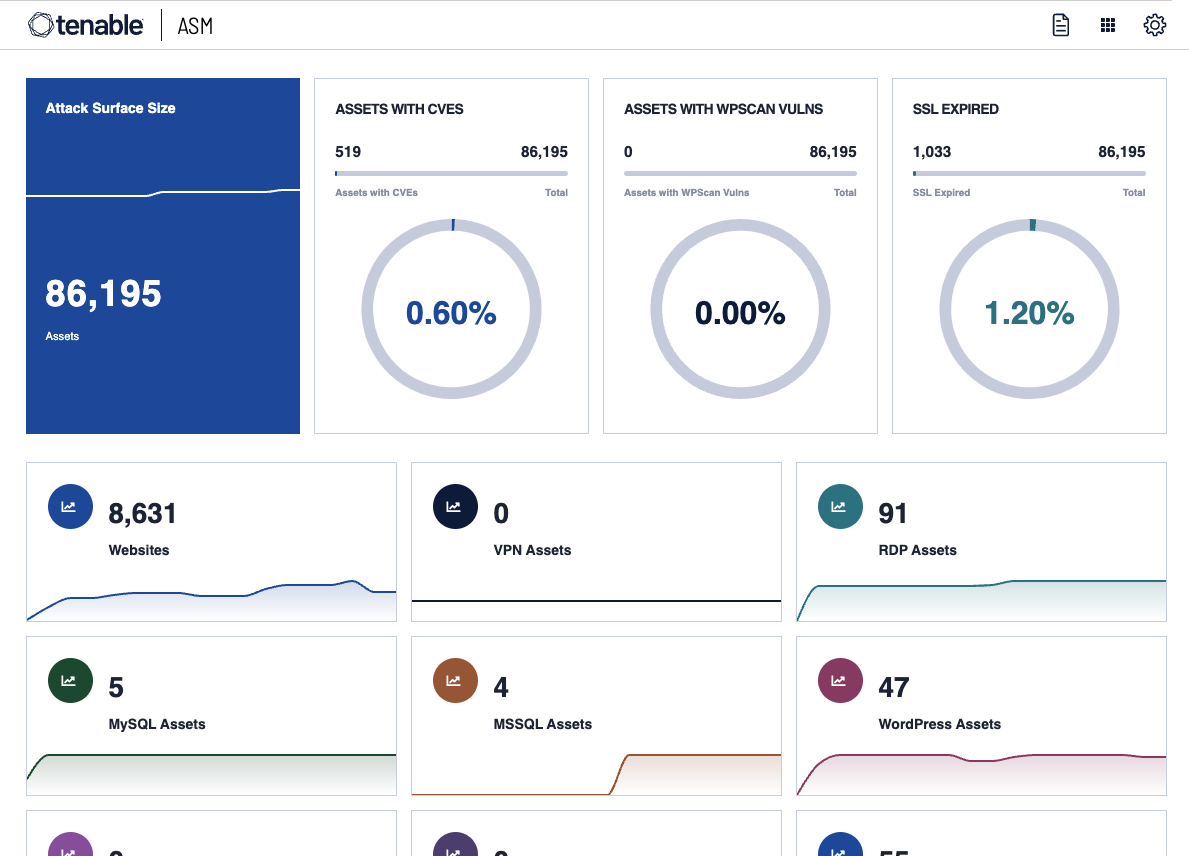
Tenable Attack Surface Management continuously maps the entire internet to give you comprehensive visibility into your internet-facing assets, even those you don’t know about. Discover and assess your external attack surface to gain a more complete picture of where you may be exposed. Feed this rich context into Tenable One for unprecedented visibility so you can eliminate risk, wherever it resides.
Migrate your external risk
Discover what you own
Discovery is key. Find more with Tenable Attack Surface Management to access an attack surface map of more than 5 billion assets to discover domains related to assets in your inventory. Get more done with notifications on changes in your attack surface for continuous monitoring.
Understand business context
Get full business context by leveraging more than 200 fields of metadata to help you make more informed decisions about previously unknown internet-connected assets. Streamline asset management by leveraging filters, tags and datatypes to understand your full external footprint.
Easily assess for cyber risk
Your external attack surface assets and exposure data is integrated into Tenable One, Tenable Vulnerability Management, Tenable Security Center. Kick-off new scans of unassessed assets to scan for blind spots and comprehensive coverage across your external attack surface. Want more? Tenable Attack Surface Management is available as an add on.
External attack surface management for:
Available through Tenable One: The world’s only AI-powered exposure management platform
Tenable One solves the central challenge of modern security: a deeply divided approach to seeing and doing battle against cyber risk. We remove risk by unifying security visibility, insight and action across the attack surface to rapidly expose and close gaps. Customers use Tenable One to eradicate priority cyber weaknesses and protect against attacks—from IT infrastructure to cloud environments to critical infrastructure and everywhere in between.
Learn more
FAQs
What is Tenable Attack Surface Management?
-
Tenable Attack Surface Management is an external attack surface management (EASM) solution that identifies which assets and services your organization has residing on the internet that could be accessible externally to threat actors. Once those assets and services are properly attributed to your organization, Tenable Attack Surface Management performs a number of different actions to provide context around security posture.
What challenges does Tenable Attack Surface Management solve?
-
The problem for most organizations is they are largely blind to the full and ever-changing scope of internet-facing assets and services. Tenable Attack Surface Management eliminates this problem by continuously monitoring the internet and attributing assets and services to your organization, allowing customers to rapidly discover and identify all externally facing assets that could become exploitable targets for cyber criminals. In essence, it eliminates blind spots in your organization’s attack surface area.
What is the benefit of Tenable Attack Surface Management?
-
Discovering the vast majority of your internet-accessible assets is a foundation to good security. Tenable Attack Surface Management allows you to discover and assess these assets that may have been unknown to your organization, providing visibility into your external risk.
Related products
Get started with Tenable Attack Surface Management
Discover and assess your external attack surface in just a couple of clicks. Start today!
- Tenable Attack Surface Management